View Builder IOT ™©

An independent system that can connect to different data sources where you can manage, visualize, & control all your data in one location. Connect to N4/AX, LoRaWAN®, SkySpark, My Sql, MS Sql, FTP, SSH2, GraphQL, MQTT, AirThings, and Rest APIs

Find out more

N4 View Builder ™©

Full html5 dashboards integrated into the Niagara framework.

Find out more
tridium graphics
01

View Builder IOT ™©

View Builder IOT ™© is a connection service that can connect to N4/AX stations, LoRaWAN®, Microsoft SQL, MY SQL, SkySpark, Rest API's and other API's safely and securely all in 1 location. Registration now open. Take a free trial today...

View details »
02

N4 View Builder™©

Niagara Dashboards using View Builder™. Win Projects by showing data that increases value and reduces expenditure. Dashboards, Charts, Gauges, Buttons, Navigation, Utilities, Font Awesome, Bootstrap, and Extensions.

View details »
03

Niagara PX Graphics

Niagara IOT technologies and modern toolsets allow you to build a powerful Niagara dashboard which is real time, data-driven, and cost effective. We offer a wide range of Tridium BMS graphics and widgets.

View details »

05

Mobile Solutions

Mobile apps provide real-time BMS insights on-the-go, delivering alarms, schedules, and settings to enhance productivity and service efficiency.


View details »
06

Touch Screen UI

Touch Screen UI solutions provide real-time building information and intuitive controls for occupants to check room availability, adjust settings, and access important details via sleek, interactive display.

Coming Soon! »
N4 responsive

Responsive Dashboards

Dashboards are designed to deliver information in an easier, more consumable way. Today, we’re dealing with non-traditional interfaces and consequently, less real estate - it’s more important than ever for information to be meaningful.

Gain valuable insight into your data by showing it on a dashboard that contains menus, buttons, graphs, gauges, tables, controls and other widgets.

  • Analytics & Controls Dashboard.
  • Responsive Dashboards for Today's Customer.
  • Express Your Own Brand.
  • Create Your Own Views using View Builder™©.
read more

How does it work?

Create Your Own Views using N4 View Builder™©.

N4 View Builder™©️ allows you to build custom dashboards by dragging n' dropping widgets into tab or grid style interface. This product also includes Scheduling View, Energy View, PX View, Alarm View, CCTV Floorplan Zoning/Equipment View, Hyperlink Widget, Material UI Buttons, N4 Insights™©, N4 Analytics Charts, and a Free Weather Service which can be used on any project. The dashboard supports multiple languages just by the click of a button.

Hey, why not check out our new View Builder IOT...

more info
Custom Layouts

Select a Layout

Choose a tab or grid style view. Then select a grid layout. Layouts automatically adjust to screen size. Standard and advanced layouts are included.

n4 widgets

Drag n' Drop Widgets

Drag n' Drop Widgets into the layout grid. Set widget properties like Ords, or colours. Widgets include graphs, charts, labels, images, points, gauges, data tables, and loads more.

Save views

Apply Your View

Apply your View to station objects or folders. Data is retrieved automatically and updates in real-time. Alarm View, Scheduling View, and Floorplan Zoning View are all included as standard.

Menus & Buttons

Responsive menu, dropdown menu, fly-out menu, buttons...

Graph & Charts

Line chart, pie chart, time-series charts, energy charts...

Control Widgets

Toggles, alarms, time schedules, search boxes....

Visualisation Widgets

Weather, gauges, status bars, maps, reports...

Niagara Control &
Visualisation Widgets

Rev Up Your Customer Graphics. A set of menus, buttons, graphs, gauges, tables, and controls to add to your UI pages.

  • Drag & drop widgets from Niagara module palette onto your px view.
  • Optimized to a single built minified version JS file to conserve network traffic.
  • Most of our widgets allow you to use them directly into your HTML5 pages.
more info

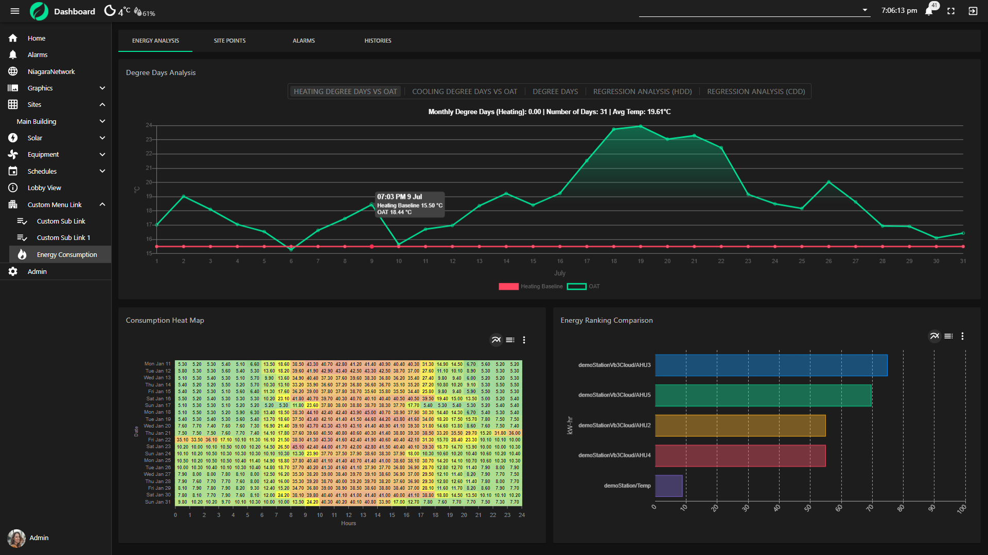
Examples

Dashboard screenshots

Gain valuable insight into your data by showing it on a dashboard that contains menus, buttons, graphs, gauges, tables, controls and other widgets.

N4 View Builder Video

watch video

What our clients said about us?

View builder reviews

Our software solutions are being used by some of the largest companies in the world across 30 countries. Here is some of the feedback from our customers.

Maximize Your Graphics

Used by some of the largest companies in the world